
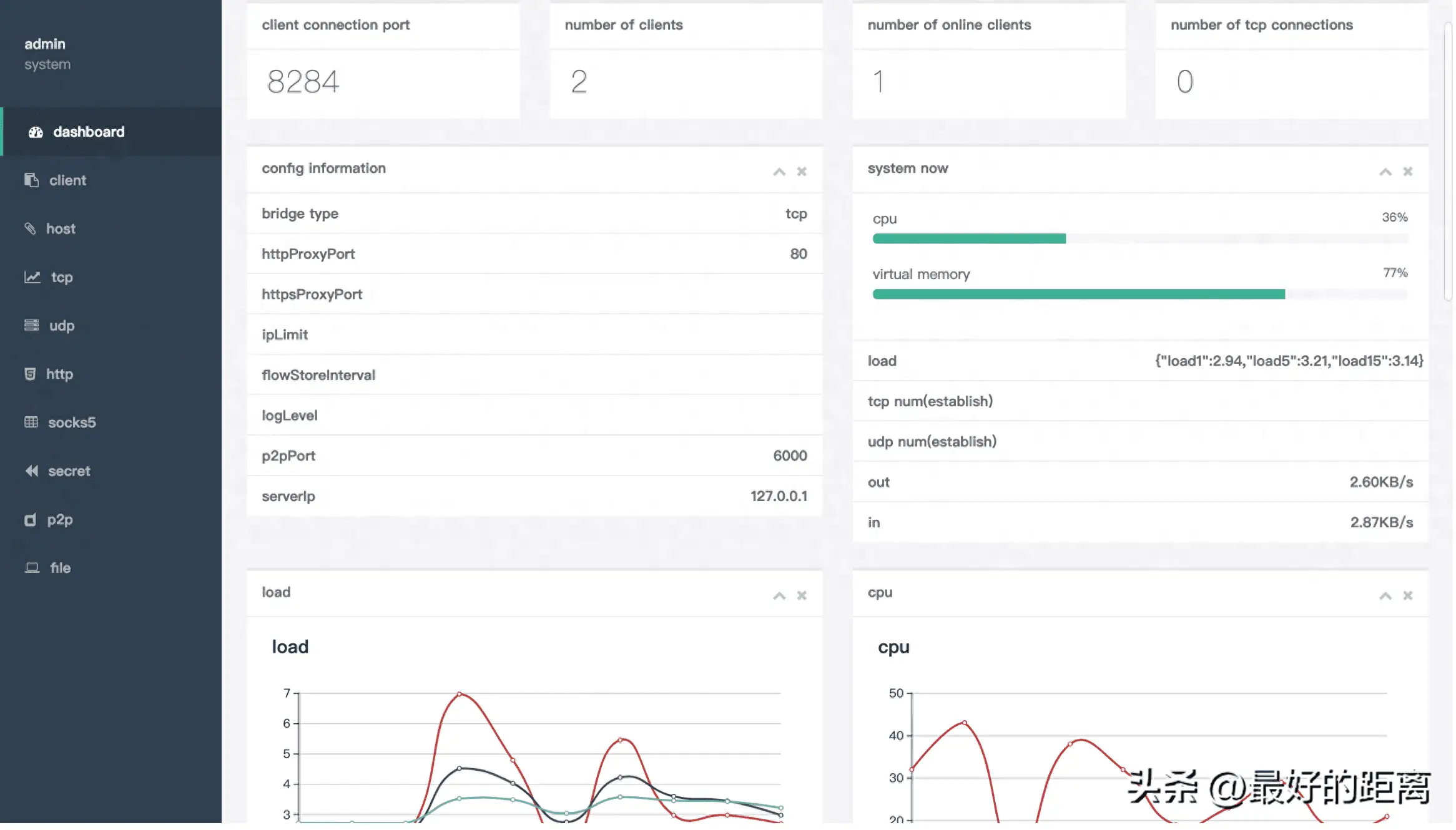
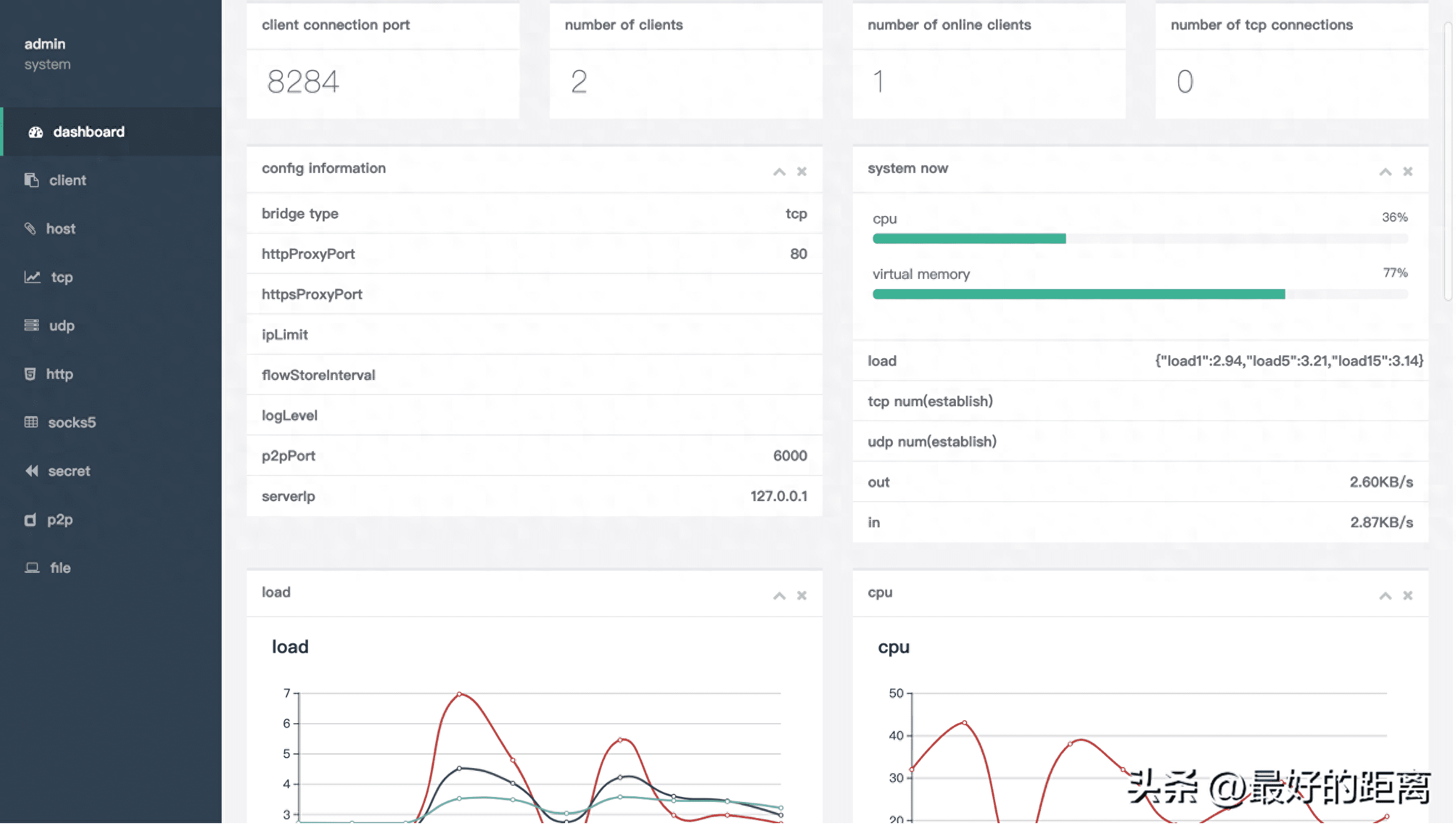
nps是一款轻量级、高性能、功能强大的内网穿透代理服务器。目前支持tcp、udp流量转发,可支持任何tcp、udp上层协议(访问内网网站、本地支付接口调试、ssh访问、远程桌面,内网dns解析等等……),此外还支持内网http代理、内网socks5代理、p2p等,并带有功能强大的web管理端。
特点
- 协议支持全面,兼容几乎所有常用协议,例如tcp、udp、http(s)、socks5、p2p、http代理…
- 全平台兼容(linux、windows、macos、群辉等),支持一键安装为系统服务
- 控制全面,同时支持服务端和客户端控制
- https集成,支持将后端代理和web服务转成https,同时支持多证书
- 操作简单,只需简单的配置即可在web ui上完成其余操作
- 展示信息全面,流量、系统信息、即时带宽、客户端版本等
- 扩展功能强大,该有的都有了(缓存、压缩、加密、流量限制、带宽限制、端口复用等等)
- 域名解析具备自定义header、404页面配置、host修改、站点保护、URL路由、泛解析等功能
- 服务端支持多用户和用户注册功能
官方文档
https://ehang-io.github.io/nps/#/?id=nps
原创文章,作者:howkunet,如若转载,请注明出处:https://www.intoep.com/othen/63020.html
微信赞赏
支付宝赞赏
